Overview

AllegroGraph provides server monitoring via a set of HTTP endpoints. The HTTP server exposes information about processes and their statistics, active queries and sessions, audit logs, and disk usage reports for each triple store.

Accessing Monitoring Information

Monitoring information is available via the HTTP API. Depending on your configuration settings, you can pass internal AllegroGraph user credentials or tokens obtained from external authenticators like OIDC or LDAP.

An example how you can obtain currently active SPARQL queries across the whole server with an internal AllegroGraph super user:

curl -u test:xyzzy https://<ag-host>:<ag-port>/jobs 

The same example as above but with an external token:

curl -H 'Authorization: Basic <OIDC or LDAP token>' https://<ag-host>:<ag-port>/jobs  
curl -H 'Authorization: Bearer <OIDC token>' https://<ag-host>:<ag-port>/jobs 

Monitor AG subprocesses

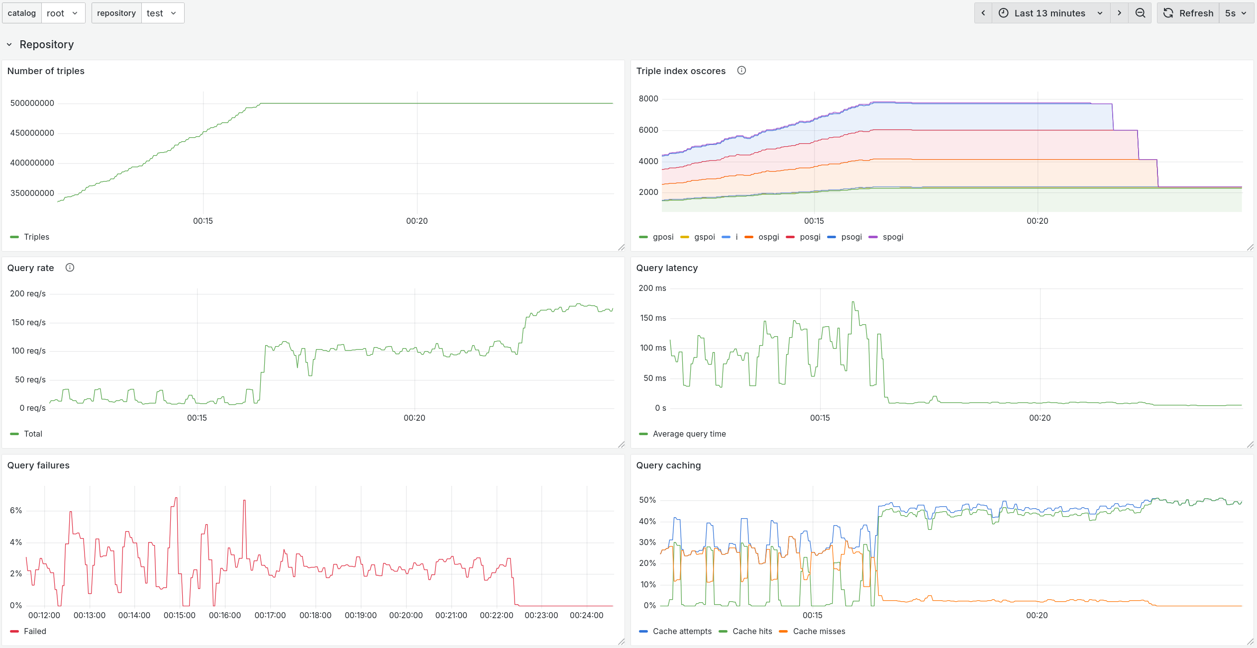
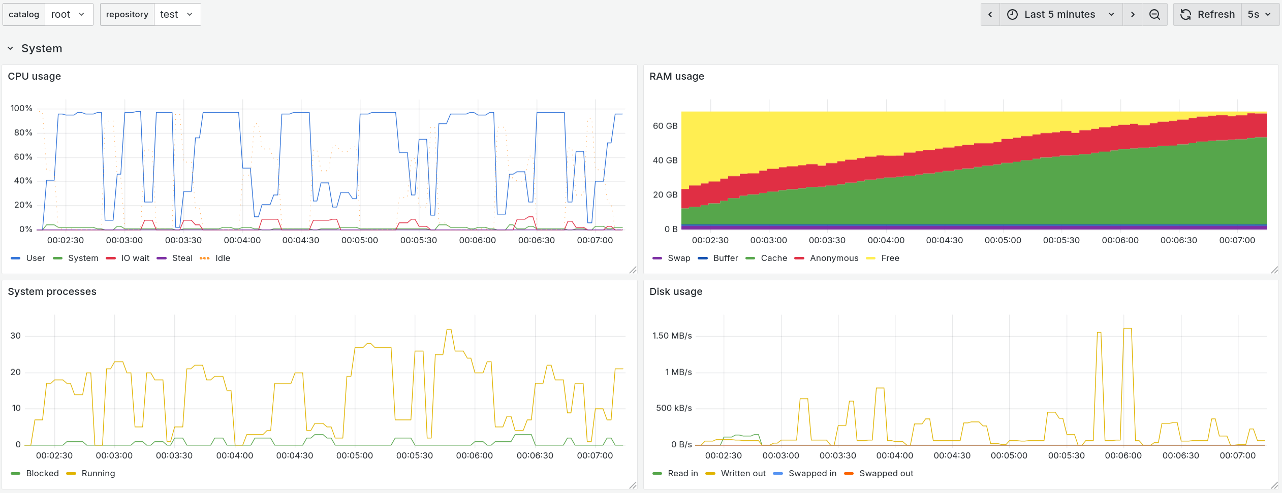
/processes. It's useful to list all processes spawned by AllegroGgraph and check their resource (CPU/memory) usage. There are a lot of different tools to check process statistics. AllegroGraph also provides a way to get systemstat info about pid via /systemstat.json?requestTree=sys.processes.pid &startUt= &id= . This endpoint is undocumented because it's used only for WebView to render pretty charts on "Processes" (/webview/admin/processes), and "Server stats" (/webview/utils/systemstat) pages.

Monitor active SPARQL queries

/jobs where a job is an execution of a SPARQL query. The most important field in the response is the "ageInSeconds" field for monitoring purposes. If ageInSeconds is larger than X seconds it's an incident report that should trigger an alert with the "description" (query text) and "catalog", and "name" fields to define the repository. Optionally, you can also set automatic cancellation of queries via DELETE /jobs?jobId= endpoint.

Monitor active sessions

/session. To read more about AllegroGraph sessions please see the Sessions section.

Monitor server events

/auditLog. To read more about the structured system audit log which tracks important changes to the server and its triple-stores please see Auditing.

Monitor disk usage by a triple store

/catalogs/catalog-name/repositories/repository-name/reports. If you send this request without the path parameter, you'd get available options for the path parameter. Here is an example with the storage path parameter to get summarized disk info /repositories/<repo-name>/reports?path=storage.

Monitor other AllegroGraph features

Please contact Franz Support if you'd like to have a feature monitoring which is not described in the sections above.